Stellar Blade – Test technique de Stellar Blade : Eve se lève et ne flanche pas
[ad_1]
Un peu plus d’un an après sa sortie remarquée sur PlayStation 5, Stellar Blade pose ses valises sur PC. Développé sur le moteur graphique Unreal Engine 4, on était en droit de se poser des questions sur son optimisation. Qu’en est-il dans les faits ? Réponse dans ce retour technique.
Ce test se concentre sur les aspects techniques du portage PC de Stellar Blade. Pour en savoir plus sur les qualités du jeu lui-même, nous vous recommandons de lire le test dédié.
Si sa sortie sur PlayStation 5 avait marqué les esprits, que ce soit par son gameplay, son scénario et sa musique, c’est aussi grâce à sa plastique que Stellar Blade a attisé la curiosité de bien des joueurs et joueuses. À défaut d’être à la hauteur des ténors des graphismes les plus impressionnants, il avait le mérite de proposer un univers riche, varié, plutôt détaillé et franchement réussi. De même pour les personnages et les ennemis, tous plus réussis les uns que les autres. Et contrairement à certains jeux qui se trainent la patte, Stellar Blade proposait des performances relativement stables dans les trois modes proposés. Le mode performance à 60 images par seconde, le mode équilibré à 40 images par seconde et le mode qualité à 30 images par seconde. Dans les trois cas, le résultat était satisfaisant, même si pas toujours parfait.
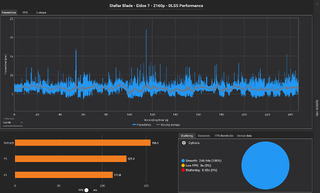
Ce test technique a été produit sur mon PC personnel dont voici les principales caractéristiques pouvant avoir un impact sur le jeu :
- AMD Ryzen 9 7950X3D
- Asus ROG Strix B650-A Gaming Wifi
- Corsair Vengeance 64Go DDR5 6000MHz CL30
- PNY GeForce RTX 4080 16GB XLR8 Gaming Verto EPIC-X
- Kingston KC3000 PCIe 4.0 NVMe 4To
Mais voilà, on parle aujourd’hui de la version PC et en tant que jeu sous Unreal Engine 4, le doute pouvait planer sur les performances du jeu. Quand on sait que l’un des derniers gros jeux utilisant ce même moteur est Final Fantasy VII Rebirth, avec les problèmes que l’on connait, ce n’était pas gagné d’avance. Dans les faits, s’il n’est pas totalement irréprochable, il s’avère beaucoup mieux optimisé que le jeu de Square Enix. Ce n’est pas parfait, il reste parfois un poil gourmand pour ce qu’il propose, mais on évite le syndrome des micro ralentissements (stuttering) dans la majeure partie du jeu. Seules les zones les plus denses en éléments et personnages, comme Xion, ou certains combats peuvent encore rencontrer quelques petits soucis, mais c’est rare. Globalement, on est face à un portage réussi aux performances stables, ce qui est tristement un exploit aujourd’hui pour un jeu développé sur un tel moteur. Sachez tout de même que si vous voulez jouer en 2160p dans de bonnes conditions sans DLSS ou équivalent, il vous faudra une carte graphique au moins égale à une Nvidia RTX 4070 Ti voire 4080 ou équivalent, en plus d’un CPU assez véloce, pour éviter les chutes sous les 60 images par seconde. Des performances tout à fait acceptables, mais pas de quoi s’extasier non plus, surtout quand on prend en compte le rendu visuel.
D’ailleurs, en parlant de l’aspect visuel, le portage n’apporte pas grand-chose à la version PlayStation 5. La différence entre le mode qualité de cette dernière et le niveau « Très élevé » des options graphiques + TAA (méthode d’anti-aliasing) reste assez limitée avec un gain se limitant essentiellement à un niveau de détails très légèrement plus élevé sur les éléments distants, des ombres plus propres et une meilleure gestion de l’occlusion ambiante. Par contre, le TAA est moins efficace sur PC que la méthode utilisée sur PS5 malgré un flou perceptible sur les deux versions. Toutefois ces différences disparaissent totalement avec les modes disponibles sur PlayStation 5 Pro. Pour que la version ne reste pas à la traine, les développeurs ont ajouté le niveau « 4K » pour l’option « Texture de l’environnement ». Niveau à sélectionner manuellement, il apporte des textures plus détaillées, mais au prix d’une consommation en mémoire vidéo (VRAM) plus élevée. En 2160p, les 16 Go de VRAM de ma Nvidia RTX 4080 pouvaient s’avérer insuffisants dans certaines zones, provocant ainsi quelques gros ralentissements. Vu le résultat, somme toute joli sans pour autant être impressionnant, cela reste une déception. Et c’est d’autant plus décevant que toutes les textures ne sont pas concernées et il arrive souvent que l’on ne remarque aucune différence.
Quant aux options graphiques, elles sont nombreuses et permettent de bien adapter la qualité visuelle à un large panel de configurations matérielles. De plus, on peut compter sur le DLSS de Nvidia et le FSR d’AMD en méthodes disponibles de mise à l’échelle pour grapiller quelques images par seconde pour ceux qui n’y sont pas allergiques. On regrettera juste l’absence du XeSS d’Intel, qui pourtant se débrouille très bien dans ce domaine.
Pour finir sur le côté technique du portage, petit topo rapide sur les performances sur Steam Deck. Comme on pouvait s’y attendre, les options fixées par le jeu sont toutes au plus bas et si les performances sont relativement stables à 30 images par seconde et même un peu plus, le rendu visuel est lui peu séduisant, pour ne pas dire repoussant. Entre les textures qui bavent et l’énorme perte de détails, il devient difficile de conseiller ce jeu sur la console portable de Valve. Il existe bien quelques mods pour améliorer légèrement la donne, mais rien de miraculeux. Le jeu est sans aucun doute plus agréable sur des consoles plus haut de gamme.
Sur un tout autre registre, qui dit portage dit nouvelle version et qui dit nouvelle version, dit nouveau contenu et sur ce point, Stellar Blade ne déroge pas à la règle. Deux douzaines de costumes, des accessoires, un nouveau combat de boss, de nouvelles musiques, mais aussi l’intégration des doublages chinois et japonais, absents de la version occidentale du jeu, on peut dire que le studio sud-coréen n’a pas été avare en petits bonus, qui ont bien entendu été ajoutés à la version PlayStation 5. Et ça, c’est sans compter les ajouts post sortie de costumes, musiques, missions et autres apportés via des mises à jour. Que l’on apprécie ou non le jeu, on peut au moins saluer les efforts du studio concernant les ajouts de contenus gratuits.
Pour conclure, si on pouvait s’attendre au pire au vu des précédentes expériences avec les portages PC de jeux développés sous Unreal Engine 4 et 5, celui de de Stellar Blade s’avère être une réussite. Pas exempt de défauts, il demeure très loin des catastrophes que l’on nous sert habituellement, preuve supplémentaire que ce n’est pas simplement un problème de moteur graphique. Si visuellement il n’offre pas grand-chose de plus que la version PlayStation 5 et se montre malgré tout assez gourmand en ressources selon les situations, cette version PC devient sans conteste la plus agréable à jouer. Certes, la PlayStation 5 Pro permet aussi de jouer de manière fluide au mode qualité, elle n’est pas aussi polyvalente et ne profite pas des mods divers et variés disponibles sur nos bons vieux PC.
Test réalisé par Lianai à partir d’une version Steam fournie par l’éditeur.
[ad_2]
Source link











